一站式品牌出海营销机构

海外网红营销

YouTube网红营销:美国科技数码产品测评尾部博主

发布日期: 2025.05.26
信息摘要:
今日为大家推荐的是拥有27万粉丝的youtube美国科技类博主,他的youtube频道主要分享科技类产品测评,适合推广手机、平板、电脑等产品…

今日为大家推荐的是拥有27万粉丝的youtube美国科技类博主M***s,他的youtube频道主要分享科技类产品测评,适合推广手机、平板、电脑等产品推广。

YouTube网红营销:美国科技数码产品测评尾部博主

YouTube网红营销:美国科技数码产品测评尾部博主频道内容:

YouTube网红营销:美国科技数码产品测评尾部博主频道内容

Hotlist深圳热点营销公司与这位Youtube美国科技类博主达成长期合作关系,可以获得较为优惠的合作报价,除此之外,我们还有其他欧洲和美国地区 海外红人推广的合作优惠,想要了解他们的最新合作报价 ,可以联系Hotlist在线客服 !

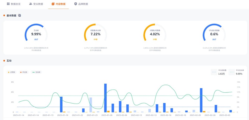
YouTube网红营销:美国科技数码产品测评尾部博主频道数据:

YouTube网红营销:美国科技数码产品测评尾部博主频道数据

如果你希望借助科技类内容提升品牌曝光,深圳热点营销有限公司可以助力你的产品走向全球。无论是手机、平板还是电脑,我们都能提供定制化的推广方案,助力品牌实现更高的市场影响力。想了解更多合作优惠,欢迎联系Hotlist在线客服!


全国服务热线

19924532276

云标签

海外网红营销, 海外kol营销, 海外红人推广, 海外网红推广, 海外红人营销, 海外网红营销机构, 海外达人营销公司, 海外网红费用, 海外红人价格, 跨境达人合作, 海外koc合作

   深圳热点营销有限公司 © 2020-2039 保留一切权利 备案号: 粤ICP备20019921号-1 粤公网安备 44030502008051号 www.hotlistmarketing.com