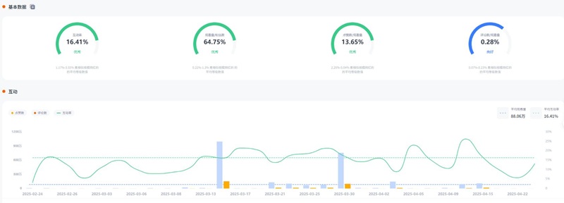
今天为大家推荐的是拥有136万粉丝的YouTube墨西哥游戏类网红A***y,红人的频道主要是分享一些游戏周边、盲盒产品拆箱等娱乐类视频。红人的频道适合游戏周边、IP周边、盲盒等产品推广。红人视频的平均观看量在88.06万左右,互动率16.41%左右。
YouTube网红推广:墨西哥百万粉丝游戏kol博主频道内容:
Hotlist深圳热点营销公司与这位YouTube墨西哥游戏类网红达成长期合作关系,可以获得较为优惠的合作报价,除此之外,我们还有其他美国地区海外红人推广的合作优惠,想要了解他们的最新合作报价 ,可以联系Hotlist在线客服 !
YouTube网红推广:墨西哥百万粉丝游戏kol博主频道数据:
欢迎有兴趣的品牌方抓住机会,抢占优质红人资源,快速打开海外市场!Hotlist将为您提供高效、专业的一站式推广支持。立即联系我们,让品牌声量在全球持续扩散!
全国服务热线
咨询热线
微信扫一扫