一站式品牌出海营销机构

海外网红营销

YouTube红人推广:加拿大时尚穿搭KOL推荐

发布日期: 2024.12.13
信息摘要:
今天为大家推荐的是拥有12.8万粉丝的Youtube加拿大时尚穿搭类红人,他的频道主要是分享穿搭,时尚搭配为主。适合时尚类,家居产品,美妆产…
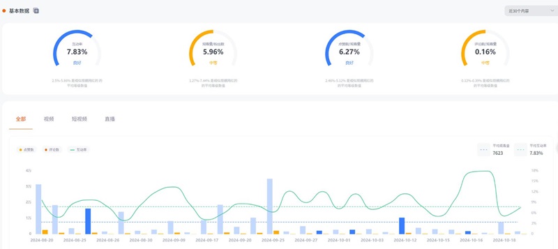
今天为大家推荐的是拥有12.8万粉丝的Youtube加拿大时尚穿搭类红人L***i,他的频道主要是分享穿搭,时尚搭配为主。适合时尚类,家居产品,美妆产品,配饰等推广。红人视频的平均观看量是7623,互动率7.83%。

YouTube红人推广:加拿大时尚穿搭KOL

YouTube红人推广:加拿大时尚穿搭KOL频道内容:

YouTube红人推广:加拿大时尚穿搭KOL频道内容

Hotlist还有其他Youtube加拿大时尚穿搭类网红的成功带货案例,想寻求更多Youtube红人合作?让Hotlist深圳热点营销公司来帮您!我们专注 Youtube红人推广 ,借势热点帮您成就品牌在海外的影响力,我们还有其他美国地区海外红人推广的合作优惠,想要了解他们的最新合作报价 ,可以联系Hotlist在线客服 !

YouTube红人推广:加拿大时尚穿搭KOL频道数据:

YouTube红人推广:加拿大时尚穿搭KOL频道数据

如果您正在寻找通过海外网红的影响力来增强品牌曝光的机会,深圳热点营销公司Hotlist将是您的不二选择。我们深知时尚行业的动态,能够为您提供量身定制的合作方案,帮助您在Youtube平台上达到更好的推广效果。无论是时尚穿搭、家居产品还是美妆配饰,我们都有丰富的资源和成功的案例可以分享。欢迎随时与Hotlist在线客服联系,获取最新的合作报价和更多信息,让我们一起助力您的品牌在海外市场取得成功!


全国服务热线

19924532276

云标签

海外网红营销, 海外kol营销, 海外红人推广, 海外网红推广, 海外红人营销, 海外网红营销机构, 海外达人营销公司, 海外网红费用, 海外红人价格, 跨境达人合作, 海外koc合作

   深圳热点营销有限公司 © 2020-2039 保留一切权利 备案号: 粤ICP备20019921号-1 粤公网安备 44030502008051号 www.hotlistmarketing.com