一站式品牌出海营销机构

海外网红营销

TikTok网红合作:美国时尚穿搭腰部优质博主

发布日期: 2025.04.17
信息摘要:
今日为大家推荐的是拥有42万粉丝的Tiktok美国穿搭类网红,红人的Tiktok频道是分享日常穿搭和搭配技巧为主,适合推广时尚服装品牌,配饰…

今日为大家推荐的是拥有42万粉丝的Tiktok美国穿搭类网红m***e,红人的Tiktok频道是分享日常穿搭和搭配技巧为主,适合推广时尚服装品牌,配饰,美妆产品等。红人视频的平均观看量是55万 ,互动率22.31%。

TikTok网红合作:美国时尚穿搭腰部优质博主

TikTok网红合作:美国时尚穿搭腰部优质博主频道内容:

TikTok网红合作:美国时尚穿搭腰部优质博主频道内容

Hotlist还有这位Tiktok美国穿搭类网红更多的成功带货案例,想寻求更多Tiktok美国穿搭类博主?让Hotlist深圳热点营销公司来帮您!我们专注Tiktok网红营销 , 借势热点帮您成就品牌在海外的影响力,旨在为中国出海企业打造更优质的品牌形象,助您占领海外市场!

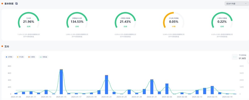
TikTok网红合作:美国时尚穿搭腰部优质博主频道数据:

TikTok网红合作:美国时尚穿搭腰部优质博主频道数据

如果您的品牌正在寻找高效的美国穿搭类KOL合作,Hotlist深圳热点营销公司 将为您提供定制化的红人推广方案,帮助您精准触达目标消费者。立即联系我们,把握合作机会,让您的品牌在全球市场崭露头角!

全国服务热线

19924532276

云标签

海外网红营销, 海外kol营销, 海外红人推广, 海外网红推广, 海外红人营销, 海外网红营销机构, 海外达人营销公司, 海外网红费用, 海外红人价格, 跨境达人合作, 海外koc合作

   深圳热点营销有限公司 © 2020-2039 保留一切权利 备案号: 粤ICP备20019921号-1 粤公网安备 44030502008051号 www.hotlistmarketing.com