一站式品牌出海营销机构

海外网红营销

TikTok网红营销:美国智能家居科技测评博主达人

发布日期: 2024.12.10
信息摘要:
今日为大家推荐的是拥有48万粉丝的Tiktok美国科技测评类网红,他的Tiktok频道是科技测评为主。适合推广智能家居产品,摄影设备,软件和…
今日为大家推荐的是拥有48万粉丝的Tiktok美国科技测评类网红t***h,他的Tiktok频道是科技测评为主。适合推广智能家居产品,摄影设备,软件和应用等,平均观看量为47万。

TikTok网红营销:美国智能家居科技测评博主达人

TikTok网红营销:美国智能家居科技测评博主达人频道内容:

TikTok网红营销:美国智能家居科技测评博主达人频道内容

Hotlist还有这位红人更多的成功带货案例,想寻求更多Tiktok美国科技测评类博主?让Hotlist深圳热点营销公司来帮您!我们专注Tiktok网红营销 , 借势热点帮您成就品牌在海外的影响力,旨在为中国出海企业打造更优质的品牌形象,助您占领海外市场!

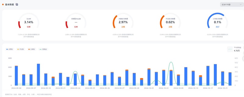
TikTok网红营销:美国智能家居科技测评博主达人频道数据:

TikTok网红营销:美国智能家居科技测评博主达人频道数据

如果您想了解更多关于海外网红营销的成功案例。深圳热点营销有限公司Hotlist随时为您服务。我们在Tiktok网红营销方面拥有丰富的经验,能够帮助您的品牌借助热点实现更高的海外影响力。无论您关注的是哪种科技产品,我们都能为您提供个性化的推广方案。期待与您合作,共同开拓国际市场!


全国服务热线

19924532276

云标签

海外网红营销, 海外kol营销, 海外红人推广, 海外网红推广, 海外红人营销, 海外网红营销机构, 海外达人营销公司, 海外网红费用, 海外红人价格, 跨境达人合作, 海外koc合作

   深圳热点营销有限公司 © 2020-2039 保留一切权利 备案号: 粤ICP备20019921号-1 粤公网安备 44030502008051号 www.hotlistmarketing.com