一站式品牌出海营销机构

海外网红营销

TikTok网红营销:美国时尚穿搭类中小博主

发布日期: 2025.08.13
信息摘要:
今日为大家推荐的是拥有42万粉丝的Tiktok美国时尚穿搭类网红,红人的Tiktok频道是分享穿搭为主,适合推广服饰,配饰,护肤美容产品,家…

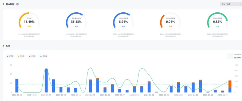
今日为大家推荐的是拥有42万粉丝的Tiktok美国时尚穿搭类网红e***t,红人的Tiktok频道是分享穿搭为主,适合推广服饰,配饰,护肤美容产品,家居产品等。红人视频的平均观看量是15万 ,互动率11.49%。

TikTok网红营销:美国时尚穿搭类中小博主

TikTok网红营销:美国时尚穿搭类中小博主频道内容:

TikTok网红营销:美国时尚穿搭类中小博主频道内容

Hotlist还有这位红人更多的成功带货案例,想寻求更多Tiktokl穿搭类博主?让Hotlist深圳热点营销公司来帮您!我们专注Tiktok网红营销 , 借势热点帮您成就品牌在海外的影响力,旨在为中国出海企业打造更优质的品牌形象,助您占领海外市场!

TikTok网红营销:美国时尚穿搭类中小博主频道数据:

TikTok网红营销:美国时尚穿搭类中小博主频道数据

欢迎有海外推广需求的品牌联系我们,第一时间获取达人资源与合作报价。Hotlist将为您匹配更适合的TikTok穿搭类红人,制定高效种草策略。与我们一起,让您的品牌在全球穿搭圈闪耀出圈!

全国服务热线

19924532276

云标签

海外网红营销, 海外kol营销, 海外红人推广, 海外网红推广, 海外红人营销, 海外网红营销机构, 海外达人营销公司, 海外网红费用, 海外红人价格, 跨境达人合作, 海外koc合作

   深圳热点营销有限公司 © 2020-2039 保留一切权利 备案号: 粤ICP备20019921号-1 粤公网安备 44030502008051号 www.hotlistmarketing.com