一站式品牌出海营销机构

海外网红营销

TikTok网红营销:适合宣传海外户外运动装备的加拿大旅游博主

发布日期: 2025.08.19
信息摘要:
今日为大家推荐的是拥有17万粉丝的Tiktok加拿大旅游类网红,红人的Tiktok频道是分享旅游和户外活动为主,适合推广户外装备,运动服饰,…

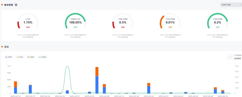
今日为大家推荐的是拥有17万粉丝的Tiktok加拿大旅游类网红t***e,红人的Tiktok频道是分享旅游和户外活动为主,适合推广户外装备,运动服饰,旅行配件,营养补给,摄影器材等。红人视频的平均观看量是18万 ,互动率1.19%

加拿大户外运动旅游博主

加拿大户外运动旅游博主频道内容:

加拿大户外运动旅游博主频道内容

Hotlist还有这位红人更多的成功带货案例,想寻求更多Tiktokl旅游类博主?让Hotlist深圳热点营销公司来帮您!我们专注Tiktok网红营销 , 借势热点帮您成就品牌在海外的影响力,旨在为中国出海企业打造更优质的品牌形象,助您占领海外市场!

加拿大户外运动旅游博主频道数据:

加拿大户外运动旅游博主频道数据

欢迎有海外户外旅游类推广需求的品牌联系我们,抢占高质量红人资源,精准触达热爱旅行的消费群体。Hotlist将为您定制高效内容营销方案,助力产品自然融入旅行场景,提升品牌海外曝光。一起拓展全球视野,走向更远的市场!

全国服务热线

19924532276

云标签

海外网红营销, 海外kol营销, 海外红人推广, 海外网红推广, 海外红人营销, 海外网红营销机构, 海外达人营销公司, 海外网红费用, 海外红人价格, 跨境达人合作, 海外koc合作

   深圳热点营销有限公司 © 2020-2039 保留一切权利 备案号: 粤ICP备20019921号-1 粤公网安备 44030502008051号 www.hotlistmarketing.com