一站式品牌出海营销机构

海外网红营销

TikTok红人推广:i***e|德国 母婴时尚

发布日期: 2024.05.29
信息摘要:
今日为大家推荐的是拥有38.4万粉丝的Tiktok德国母婴类&时尚红人i***e,她的Tiktok频道主要是分享母婴生活、日常vlog适合家…
今日为大家推荐的是拥有38.4万粉丝的Tiktok德国母婴类&时尚红人i***e,她的Tiktok频道主要是分享母婴生活、日常vlog适合家居产品、塑身衣、美妆、母婴等产品推广 。

德国母婴时尚KOL达人tiktok

德国母婴时尚KOL达人tiktok频道内容:

德国母婴时尚KOL达人tiktok频道内容

Hotlist深圳热点营销公司与Tiktok德国母婴类&时尚红人i***e达成长期合作关系,可以获得较为优惠的合作报价,除此之外,我们还有其他欧洲和美国地区海外红人推广的合作优惠,想要了解他们的最新合作报价 ,可以联系Hotlist在线客服 !

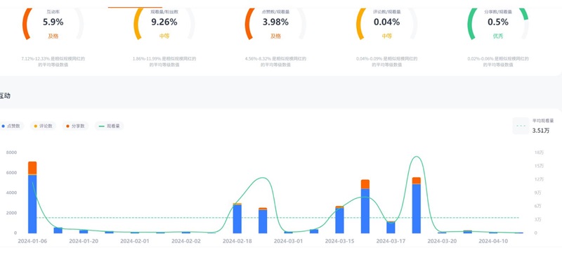
德国母婴时尚KOL达人tiktok数据内容:

德国母婴时尚KOL达人tiktok频道数据

想了解这位红人更多的成功带货案例?想寻求更多游戏类的海外网红合作?让Hotlist深圳热点营销公司来帮您!我们专注Tiktok红人推广,借势热点帮您成就品牌在海外的影响力,旨在为中国出海企业打造更优质的品牌形象,助您占领海外市场!


全国服务热线

19924532276

云标签

海外网红营销, 海外kol营销, 海外红人推广, 海外网红推广, 海外红人营销, 海外网红营销机构, 海外达人营销公司, 海外网红费用, 海外红人价格, 跨境达人合作, 海外koc合作

   深圳热点营销有限公司 © 2020-2039 保留一切权利 备案号: 粤ICP备20019921号-1 粤公网安备 44030502008051号 www.hotlistmarketing.com