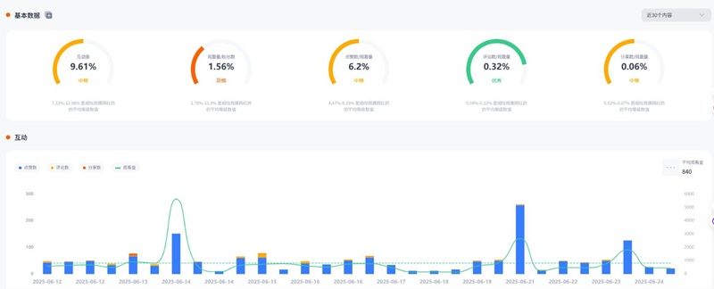
今日为大家推荐的是拥有5万粉丝的美国健身类博主,a***c_的TikTok频道主要分享日常运动锻炼和健身的心得与体验,内容涵盖各种运动方式、锻炼技巧以及健康生活方式。同时,非常适合推广运动器材、瑜伽用品以及各类补给品,如能量饮料、营养补充剂等,平均观看量为1454。
TikTok网红推荐:美国健身尾部小博主建联频道内容
Hotlist还有这位红人更多的成功带货案例,想寻求更多Tiktok美国健身类博主?让Hotlist深圳热点营销公司来帮您!我们专注Tiktok网红营销 , 借势热点帮您成就品牌在海外的影响力,旨在为中国出海企业打造更优质的品牌形象,助您占领海外市场!
TikTok网红推荐:美国健身尾部小博主建联频道数据
这位美国健身博主虽然粉丝量不算庞大,但其垂类内容精准、受众粘性强,尤其是在健身爱好者圈层中具有良好口碑。其内容强调日常实用性与个人真实体验,更容易激发观众对健身产品的信任与尝试意愿。对于初入海外市场的健康、运动类品牌来说,选择这类中腰部达人进行产品种草推广,性价比极高。如果你正在寻找类似红人资源,欢迎联系Hotlist深圳热点营销公司,为你的品牌提供更具实效的TikTok健身类达人营销方案。
全国服务热线
咨询热线
微信扫一扫